ПН-ПТ: с 10 до 17

Доработка приложения в Битрикс24 

"Загруженность производства"

Последнее обновление:
08.08.2023

Время чтения: 6 мин

Уже давно мы делали приложение для клиента "Загруженность производства", где можно было отследить текущую загрузку, рассчитывать дату выполнения заказов, исходя из мощности производства. Недавно нам поступила задача на доработку этого приложения. Она является отдельной вкладкой в нем и показывает сколько за выбранный период поступило заказов на производство и сколько из них были выполнено с просрочкой.


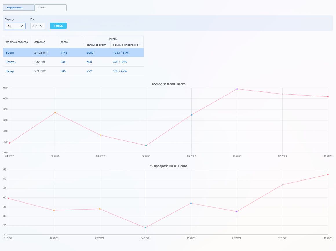
Приложение делится на 4 части:

  1. Фильтр. Дает возможность выбрать нужный период, за который будет производиться поиск заказов. Есть готовые интервалы, такие как: месяц, неделя, квартал, год. Доступен выбор конкретного интервала времени
  2. Таблица. Показывает вычисляемые значения, сгруппированные по типу производства. У каждого типа производства вычисляется:
  •  Сколько всего заказов было за выбранный период 
  • Сумма тиража по этим заказам
  •  Сколько заказов было выполнено вовремя
  •  Сколько заказов было выполнено с просрочкой, какой процент заказов был сдан с просрочкой относительно общей суммы заказов  

  •     3. Графики. Позволяют видеть динамику по интервалам времени

    Первый график отражает общее количество заказов. Например, в таблице указано, что всего за 2023 год было 4143шт заказов, а уже в графике видно, в какой месяц сколько заказов было в этом году

    Второй график показывает процент заказов, выполненных с просрочкой (если в феврале всего было 300шт заказов, а выполненных с просрочкой 150шт, то график за февраль покажет 50% заказов выполненных с просрочкой). Клик в ячейку с наименованием типа производства пересчитает данные в графиках именно по выбранному типу производства

         4. Слайдер с детализацией

    • номер заказа
    • ссылка на бланк заказа
    • тираж
    • сколько забракованных
    • предварительная дата прихода продукции
    • пришла ли продукция на склад
    • дата сдачи тиража
    • ответственный
    • ссылка на заказ

    Отчет производства

    Отчет производства

    Детализация по отчету

    Детализация по отчету

    Трудозатраты
    ~ 30 часов разработчика
    ~ 4 часа тестирования

    Читайте укороченную версию данной статьи и следите за нашими релизами в Telegram

    CRM-форма появится здесь

    Другие статьи наших авторов

    Премии для специалистов



    12.12.2022


    Про отпуска и больничные сотрудников


    28.11.2022


    Как ставить ТЗ исполнителям
    (чек-лист
    с рассуждениями)

    21.11.2022